Hardware lifecycle management

Enhance your hardware lifecycle strategy

Maximize your hardware investments and make critical hardware lifecycle, migration and modernization decisions with reliable data from Flexera’s Technopedia, the largest and most complete source of technology data.

Flexera One IT Visibility: hardware overview

Power your IT ecosystem with superior hardware data

Simplify hardware discovery

Discover and contextualize

Flexera discovers, inventories and tracks hardware as it matures through its useful lifecycle and moves within your environment. Even if you already have an inventory tool, Flexera One integrates with it to normalize and enhance data so you can visualize your estate with additional insights such as users, business unit, role and warranty expiration dates.

ITV HW Lifecycle

Identify and optimize

Prioritize hardware updates for improved performance

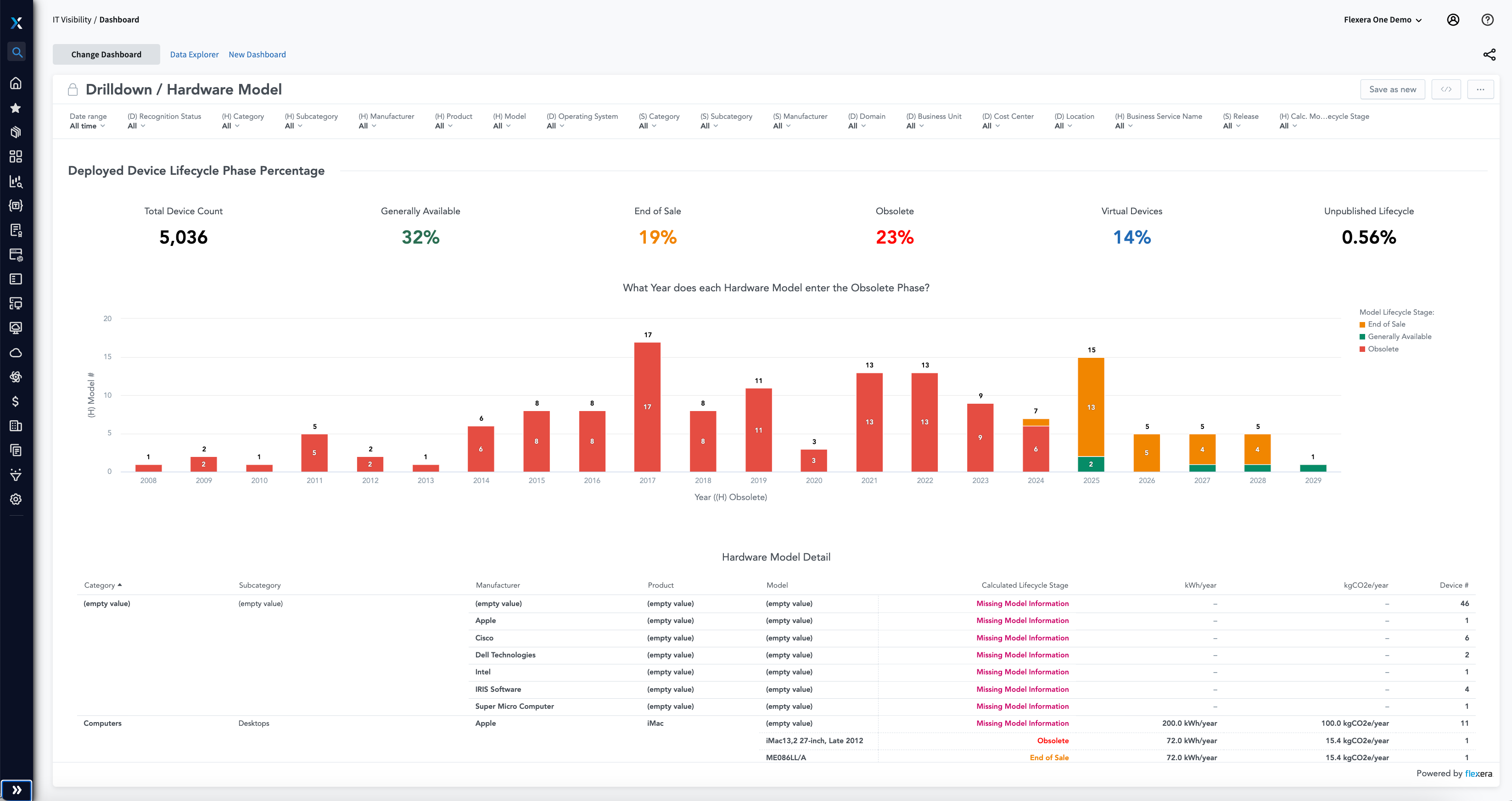
Identify hardware assets with end-of-life (EOL) dates that may be approaching or have already expired, which may pose cybersecurity vulnerabilities. Optimize operational performance by quickly identifying EOL and hardware assets.

Stay in compliance

Ensure your technology portfolio is current

Identify which hardware assets comply with Technopedia EOL and end-of-support (EOS) data. Discover unknown hardware assets running in your business that violate corporate governance so you can plan for upgrades, modernization and extended support costs.

Drive business success

Stay ahead of tech debt

The consequences of failing to remove tech debt and monitor obsolescence can be severe for organizations. From financial losses to security breaches to decreased productivity, the risks are significant. By prioritizing the monitoring and removal of tech debt and obsolescence across your estate, with the myriad technology products your business deploys, you can reduce risk and drive business success. Investing in modern technology and ongoing maintenance and upgrades is a critical step in remaining competitive.


 

itam-ham-lifecycle-wheel-tmp

Leverage hardware asset lifecycle best practices

To maximize your ITAM investments, it’s essential to follow IT asset management best practices, which include a lifecycle approach to implementation: planning, acquisition, utilization, maintenance and renewal or disposal. Flexera helps you better equip your organization to deal with sprawling hardware components by recording and tracking each one, helping to reduce costs, mitigate risks and maximize technology investments.

[With Flexera] we could utilize data about our network gear for production systems to monitor the age of that equipment, along with its potential failure points, to prevent production system outages for critical segments of the network.

John Schwartzenberger, former Director, Information Technology Services at Fiserv

Frequently asked questions

Technical debt is the cost of maintaining and supporting outdated technology beyond itsend-of-life (EOL) date. This can result in significant expenses and security risks, as outdated software and hardware are more susceptible to vulnerabilities and attacks. Using outdated technology can also lead to decreased productivity and efficiency, as employees must spend time navigating cumbersome and slow systems.

Not all tech debt carries the same level of risk. To identify critical production systems, the services they are tied to need to be evaluated. Some industry examples include:

Healthcare: Electronic health record (EHR) systems used for patient data management and clinical decision-making

Retail: Supply chain management system used for tracking and managing inventory levels, purchase orders and vendor relationships

Manufacturing: Computer numerical control (CNC) machines used for precision manufacturing and quality control

Financial services: Trading systems used for real-time financial data processing and analysis

Transportation: Air traffic control systems used for managing and tracking flights, ensuring safety and efficiency

Energy: Supervisory control and data acquisition (SCADA) systems used for monitoring and controlling power generation, transmission and distribution.

Telecommunications: Network operations centers (NOCs) used for monitoring and maintaining network infrastructure, ensuring uninterrupted service to customers.

Informing IT, Transforming IT

Industry insights to help keep you informed

Manage hardware lifecycle efficiently

Maximize your investments in the hardware that powers your business.