Table of contents
Do not edit: TOC will be auto-generated
We are constantly working to provide our customers with cutting-edge solutions and technology. This series will continue to showcase our latest capabilities, features, improvements, and innovations designed to help you maximize the value of our products. Here’s what new at Flexera for October 2024!
Innovation area: IT Asset Management
New: Enhanced software discovery for Unix-like platforms
Increased accuracy and detection for all your Unix-like systems. A new approach to software discovery on Unix-like platforms has been introduced to tackle the inefficiencies around traditional scanning methods. This approach uses running process tracking to identify installed software on Unix-like platforms, building a cache to validate and report software paths, thereby reducing irrelevant data collection. This new feature significantly improves the accuracy and relevance of software identification.
This is now available on Flexera One ITAM. For more information, consult our technical documentation: Perform Unix software process scan and exclude Unix software process directory in the Gathering FlexNet Inventory.
New: Microsoft Azure adapter now supports certificate-based authentication
Experience better security with certificate-based authentication. In addition to supporting application key authentication, the Microsoft Azure adapter has been extended to now support certificate-based authentication.
By way of certificate-based authentication, the Microsoft Azure adapter can use managed identities for Microsoft Azure resources as a more secure way for authentication. Managed identities for Azure resources provide Microsoft Azure services with an automatically managed identity in Azure Active Directory. This identity can be used to authenticate to any service that supports Microsoft Azure Active Directory authentication, without having credentials in the code.
This is now available on Flexera One ITAM. For more information and steps on how to set up this authentication, see certificate-based authentication prerequisites and setting up in the IT Asset Management Inventory Adapters user guide.
New: Container management support for Podman inventory on Linux
Podman has emerged as the industry standard for container management, replacing Docker on many servers, including those running Red Hat Enterprise Linux. The FlexNet Inventory Agent now supports inventory collection from Podman on Linux. This new feature ensures comprehensive inventory management and aligns with the industry shift towards Podman, particularly in environments like OpenShift where Podman serves as the underlying container runtime.
This is now available on Flexera One ITAM. For more information and steps on how to set up visibility of your Podman containers, consult our documentation.
Innovation area: IT Visibility
New: Enhancements to the Technology Intelligence Platform reporting experience
To enhance the reporting experience, meet customer expectations, and drive higher satisfaction with our reporting solutions, Flexera One delivers significant enhancements to reporting in IT Visibility.
These improvements include Measure Renaming for more user-friendly terminology, as well as Version Update Planner Report changes to enhance user experience and deliverability.
For details on these updates, please see our community release blog.
New: File evidence support for BMC Atrium Discovery and Dependency Mapping (ADDM)
Flexera now supports file evidence for BMC Atrium Discovery and Dependency Mapping (ADDM) as a data source in IT Visibility. This enhancement ensures visibility into file evidence being recognized on their software recognition dashboards, depicting a more comprehensive picture of software recognition for data coming from a top source in ADDM. For more information, please consult our documentation.
Innovation area: SaaS Management
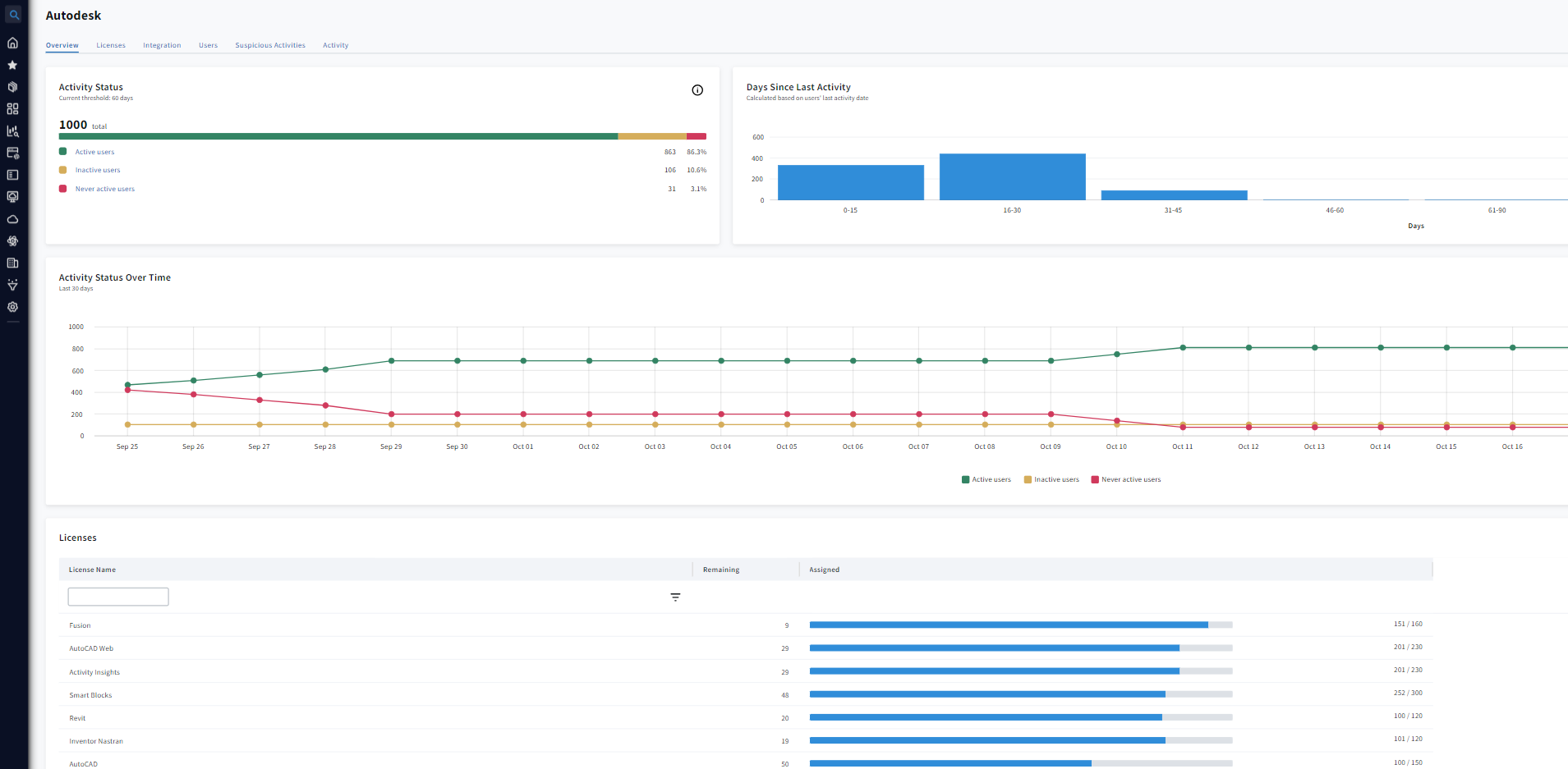
New: Autodesk license optimization in Flexera SaaS Management
For organizations with Autodesk Premium and Enterprise subscription plans, they can now use Flexera SaaS Management to understand Autodesk application usage trends to prevent over-purchasing of subscriptions, more effectively manage renewals and reduce time spent tracking Autodesk SaaS application usage.
This new Autodesk license optimization feature will help you:
- Assess assigned licenses against what has been purchased.
- View historical trend data on inactive and never active users.
- View user details by last activity date, location and department.
- Identify suspicious activities such as an active Autodesk user that is not active in your HR roster.

New: Unified user account management in Snow SaaS Management
For organizations that have undergone the complexities of a merger or acquisition, this feature will help improve the management of SaaS applications by providing the ability to automatically or manually link user accounts. With this release, customers can:
- Automatically link similar user accounts into a unified profile to improve cost optimization insights as these users won’t be double counted.
- Manually associate accounts to ensure profiles are complete and up-to-date.
- Transfer linked accounts between users, eliminating duplicates and streamlining management.
This feature has been available in Snow Spend Optimizer-SaaS and now customers can leverage this feature in our latest SaaS management offering, Snow SaaS Management on Flexera One ITAM Professional (previously Snow Atlas).

Innovation area: Security
New: Major enhancements to application packaging capabilities in AdminStudio
Some customers use Monitored Directories as temporary drop points for sharing applications but require a more secure, permanent repository managed by the IT team; now application owners can upload new versions directly to the shared directory for packaging, after which packages are relocated to a permanent repository for management. AdminStudio retrieves packages from the Monitored Directory and updates their references once they are copied to the new location, ensuring a clean and efficient packaging workflow.
Monitored Directory Enhancements: A new section, Alternate Location in the Monitored Directory, enhances application import management for package automation by allowing users to configure an alternate location to move or copy applications from the Shared Directory to a New Directory, streamlining the import process.

Additional application readiness updates with AdminStudio include:
- Wrap MSIX Packages to PowerShell Wrapped format: Use the Wrap Package Wizard to wrap an MSIX package into a PowerShell wrapped package (.ps1).
- Enhanced Automation Capabilities: The AdminStudio Host Service is a new Windows service introduced as part of the AdminStudio suite installation designed to manage and maintain background processes critical to package automation capabilities. Allow for scheduled automation tasks to run without the need for the AdminStudio user interface to be open. Improve the efficiency and reliability of automation by enabling essential processes to run continuously in the background.
- PowerShell Cmdlets/REST API Enhancements: Leverage the package automation capabilities of AdminStudio with several new PowerShell Cmdlets and REST APIs for Monitored Directory.
- InstallShield 2024 R1 Integration: The latest version of InstallShield 2024 R1 is included in the AdminStudio 2024 R2 release.
What’s next?
We’re constantly evolving our products to meet your needs. Stay tuned for even more exciting innovations in the coming months. Subscribe to our blog, so you don’t miss a thing.