Flexera One Select for Salesforce

Optimize your Salesforce licensing and usage with Flexera One

Take control of one of your organization's biggest cost centers by optimizing your entire Salesforce estate from one place. Track important metrics across every Salesforce instance to realize cost savings and uncover dangerous shadow IT.

Managed SaaS Applications - Salesforce

Make sound SaaS decisions with visibility across your entire estate

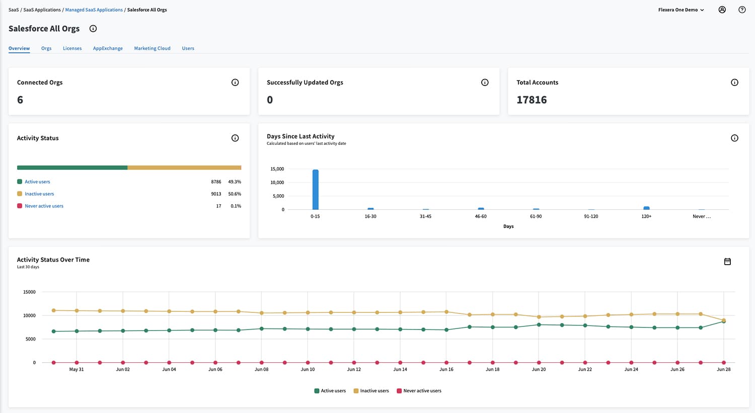
Every user, every org

Track spend, consumption and user activity

View all Salesforce users and their activity—including community licenses—across multiple organizations. Get armed with the right data to plan for and negotiate your renewal from a position of strength.

Salesforce licenses
Salesforce marketing cloud

Understand AppExchange and Marketing Cloud

Identify overall usage, not just business users

Track every AppExchange package and Marketing Cloud license with insights into usage and consumption. Discover the monthly and yearly consumption of contacts against allowance for optimization efforts.

Expose shadow IT

Reclaim licenses in one place

Expose and control shadow IT by analyzing real-time metrics and reclaiming unused or redundant licenses. Uncover the information you need to ensure you’re not over- or under-licensing, and reduce cost and risk across your Salesforce estate.

Salesforce reclamation opportunities

Salesforce optimization

Manage and optimize Salesforce with confidence

Salesforce spend is high, making optimization opportunities significant. Flexera One Select for Salesforce solves the challenges with managing one of your biggest cost centers. With Flexera One Select for Salesforce, your organization can not only track users, but also overall spend (even across multiple orgs), license consumption and activity.

Flexera One Select for Salesforce

Optimize your entire Salesforce estate

  • Track users, overall spend, license consumption and activity (even across multiple orgs)
  • Identify redundant, unused or unsanctioned licenses and reclaim them
  • Discover AppExchange and Marketing Cloud add-ons
  • Rationalize your entire Salesforce estate

You take a look at it and you go, ‘what if I reduce my cost by 5% over the lifetime of the Salesforce contract?’

VP, Data Strategy Financial services organization

Frequently asked questions

Flexera One Select for Salesforce provides a rolled-up view of all orgs, users, licenses, usage and other items like storage, full copy sandboxes and more.

Learn more here.

Groups of users sometimes require expensive licenses charged as a percentage of contract (i.e., Shield). However, grouping these users into a single org may not fit the necessary chargeback view necessary to an organization. Flexera One Select for Salesforce provides the tools to handle complex chargebacks.

Learn more here.

Yes, Flexera One Select for Salesforce is part of Flexera One, Flexera’s Technology Intelligence platform powered by Technopedia. Flexera One lets you visualize your entire technology estate, from on-premises to SaaS to cloud.

Learn more about Flexera One here.

Informing IT, Transforming IT

Industry insights to help keep you informed

Maximize your SaaS application value

Our team is standing by to discuss your requirements and deliver a demo showing how you can get the most out of your Salesforce estate.